
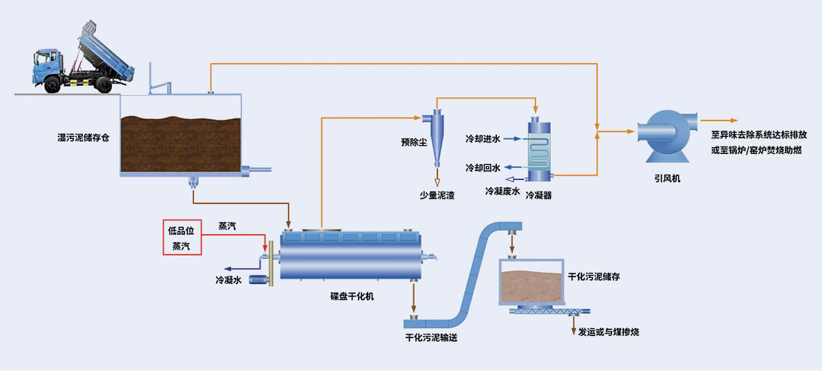
干化機主要由中空的碟片轉子和夾套型構造的定子構成。
含濕污泥從入料口送入密閉的轉子與定子間隙,低壓飽和蒸汽通過蒸汽管路進入到碟片組合式中空軸的各中空碟片內,飽和蒸汽通過中空碟片間接換熱,并通過中空轉子的充分攪拌推進使污泥中水分快速蒸發,并推送污泥至卸料口。
水分蒸發形成的載氣通過廢氣出口由引風機引出,干化機始終處于微負壓狀態運行。

蒸汽壓力0.5~0.6Mpa,蒸汽溫度110~160℃。
適應60%-85%含水污泥處置,適應不同行業、不同粘性、不同分散性污泥處置。
干化機負壓運行,干化過程中異味氣體不會泄漏。
碟片局部復合超耐磨材料,延長碟片使用壽命;年運行能力>8000小時。
中空碟片設計,傳熱面積大,單臺設備處置能力大,占地面積小。
無需添加藥劑及其他輔助材料;可根據后續應用或處置要求調節出料水分。
方案設計
設備生產
安裝建設
調試投產
60余年工業裝備
設計制造經驗
占地面積
33萬平方米
擁有職工
1600余人
資產總值
4.5億元
24小時服務熱線
400-108-6668
公司地址
河南·新鄉·輝縣可持續發展實驗區